PLC & Software

O denominado Software Industrial (destinado a PLC´s) é cada vez mais importante no “mundo” industrial de hoje. A excelência da automatização / robotização de uma instalação moderna e eficiente, está muito mais relacionada com o software que a controla do que o hardware que a suporta.

Estando a Deltamatic consciente deste facto, torna-se crucial estar atualizada com as últimas ferramentas de programação para as diversas áreas e proporcionar aos seus técnicos condições para implementar e testar, os desafios colocados pelos nosso clientes.

Salientam-se as seguintes competências

Software Industrial

  • Programação de autómatos utilizando as principais marcas disponíveis no mercado(Siemens, Omron, Schneider, AllenBradley, SAIA, etc);
  • Capacidade de integração dos PLC’sa qualquer periférico (impressoras, modems, analisadores de energia, etc.) com um interface standard;
  • Capacidade de programar com vários protocolos industriais (Profibus, Profinet, Modbus, etc.);
  • Capacidade de programação de PLC’s de segurança (Siemens, Pilz, Sick, Jocab, etc.)

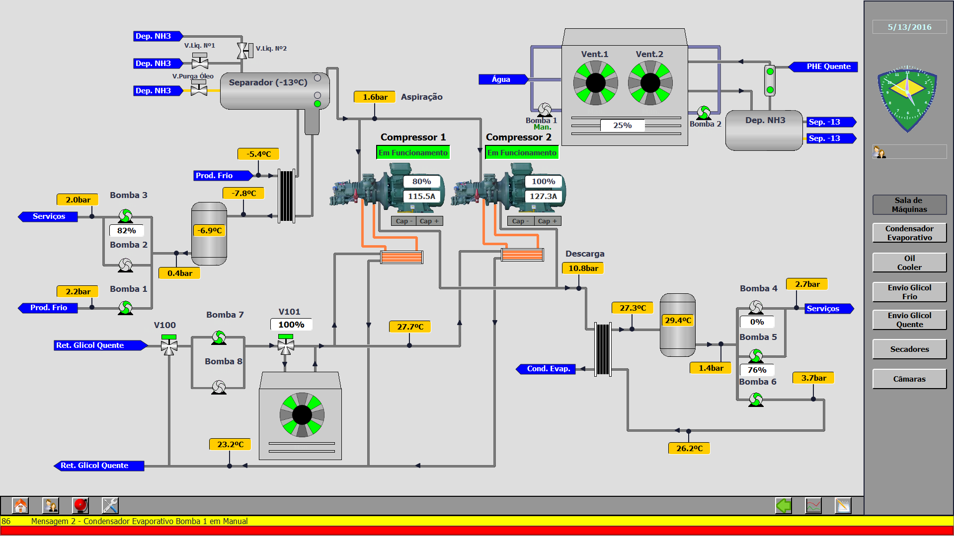
Software “SCADA”

  • Programação utilizando as principais marcas do mercado(Siemens, Omron, Beijer, AllenBradley, ESA, Proface, Citect, etc.);
  • Capacidade de programação desde consolas ao SCADA em servidores;
  • Capacidade de integração do SCADA com softwares periféricos (ERP’s…);
  • Desenvolvimento de interfaces à medida e respetiva integração em sistemas SCADA.
Menu